Alex Blackman

Enriched Actor Profiles in Cerberus

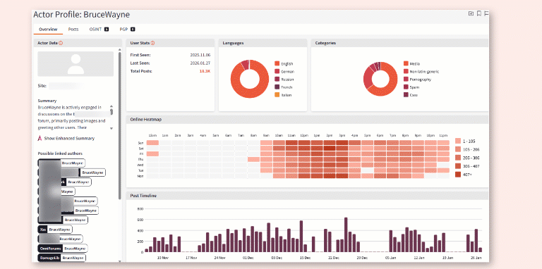
Actor Profiles in Cerberus are now enriched with temporal data and clear visualizations, making it faster for investigators to gather intelligence and de-anonymize actor aliases.

Contact sales

Key Benefits

  • Accelerated attribution and investigation: Gain a snapshot of an actor’s activity from the updated dashboard.
  • Summarized context: Read a concise and actionable overview of the actor’s TTP and posting history.
  • Collated data: Dig deeper into an actor’s posting timeline and linked aliases for more effective threat hunting and takedown efforts.

How it works

Enriched Actor Profiles are now available on Forum, App Chat, and CSEA Chat profile pages. Each actor page now includes the following threat hunting data to support a full pattern-of-life analysis:

  1. Behavioral timeline and heatmap:
    New visualization gives you a temporal view of the actor’s peak activity period and post frequency to support investigations. Activity times are as shown in the collected source.
  2. Cross-forum attribution:
    Automatically correlates and links actor aliases identified across multiple dark web forums and marketplaces.

  3. AI Agent synopsis of the actor:
    Searchlight’s AI Agent now automatically generates a short summary of the actor’s TTPs and post history to bring analysts quickly up to speed.

  4. Associated intelligence:
    Dedicated tabs centralize all related artefacts, including associated posts, identified PGP keys, and associated OSINT data to facilitate investigations/attribution.