Alex Blackman

Explore the Data Breach Dashboard in Cerberus

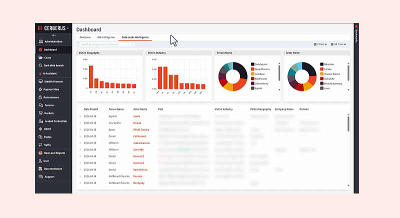
Find any forum breach across clear, deep, and dark web sources in a single dashboard.

Contact sales

Searchlight Cyber recently added a new data breach dashboard to its investigation platform, Cerberus. The dashboard gives SOC analysts and investigators a unified view of breach intelligence across the dark, deep, and clear web – making it faster to identify breaches affecting their organisation or those within their jurisdiction.

The dashboard serves as a powerful starting point for point-in-time investigations, supporting use cases including external threat exposure management, criminal investigations, and M&A due diligence.

Key benefits

  • Quick search across known breaches, enriched with contextual data
  • Filtering by industry, geography, or time period
  • [Coming soon] Automated alerts for organizations on your watchlist

Forum breaches: A source for full exposure visibility

While ransomware leak sites primarily serve as extortion hubs for targeted network intrusions, forum data breaches constitute a broader marketplace that includes everything from accidental cloud exposures and scraped datasets to ‘recycled’ files originally leaked by ransomware groups. As a result, forum data often represents a much wider variety of non-ransomware threats, providing a more comprehensive view of an organization’s long-term exposure across the underground ecosystem.

Bio

Alex Blackman is the Head of Product Marketing at Searchlight Cyber, where he leads the go-to-market strategy for the company’s Preemptive Threat Exposure Management suite. With over a decade of experience serving global brands like Unilever and Allianz, Alex focuses on bridging the gap between deep technical intelligence and strategic business value. He is the voice behind Searchlight’s webinar series, helping MSSPs, enterprises, and public sector organizations identify threats before they become attacks.